Welcome to our software roadmap! This page showcases most of the features and improvements we’ve delivered from May 2025 until now, as well as what’s coming next in the remainder of 2025 and into 2026. From new features to improved user experience, we’ve been committed to delivering continuous enhancements to our platform.
Please note that this roadmap will be updated regularly as we continue development, respond to user feedback, and adapt to evolving needs. Check back often to see the latest updates and stay informed about upcoming releases.
We appreciate your support and look forward to sharing these innovations with you!
Coming Soon ⬇
Q4 – 2025
- Squat Analysis
- Force-velocity curve and force-displacement curve
- Bodyweight detection before isometric tests (for IMTP), which will eliminate the need for manual threshold setting
- Symmetry report (to quickly compare left/right results with each other)

Force-velocity curve (work in progress)
Q1/Q2 – 2026
- Sit-to-stand test
- CMRJ test (Counter-Movement Rebound test)
- Instant comparison of results with last saved results
- More PDF report options
Already Released ⬇
October – 2025
✅ Improved jump duration metrics (aligned with Vald)
✅ New metrics: Min Unweight Force, Relative Min Unweighting Force, Relative Peak Power
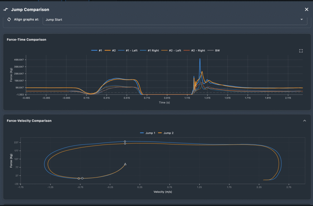
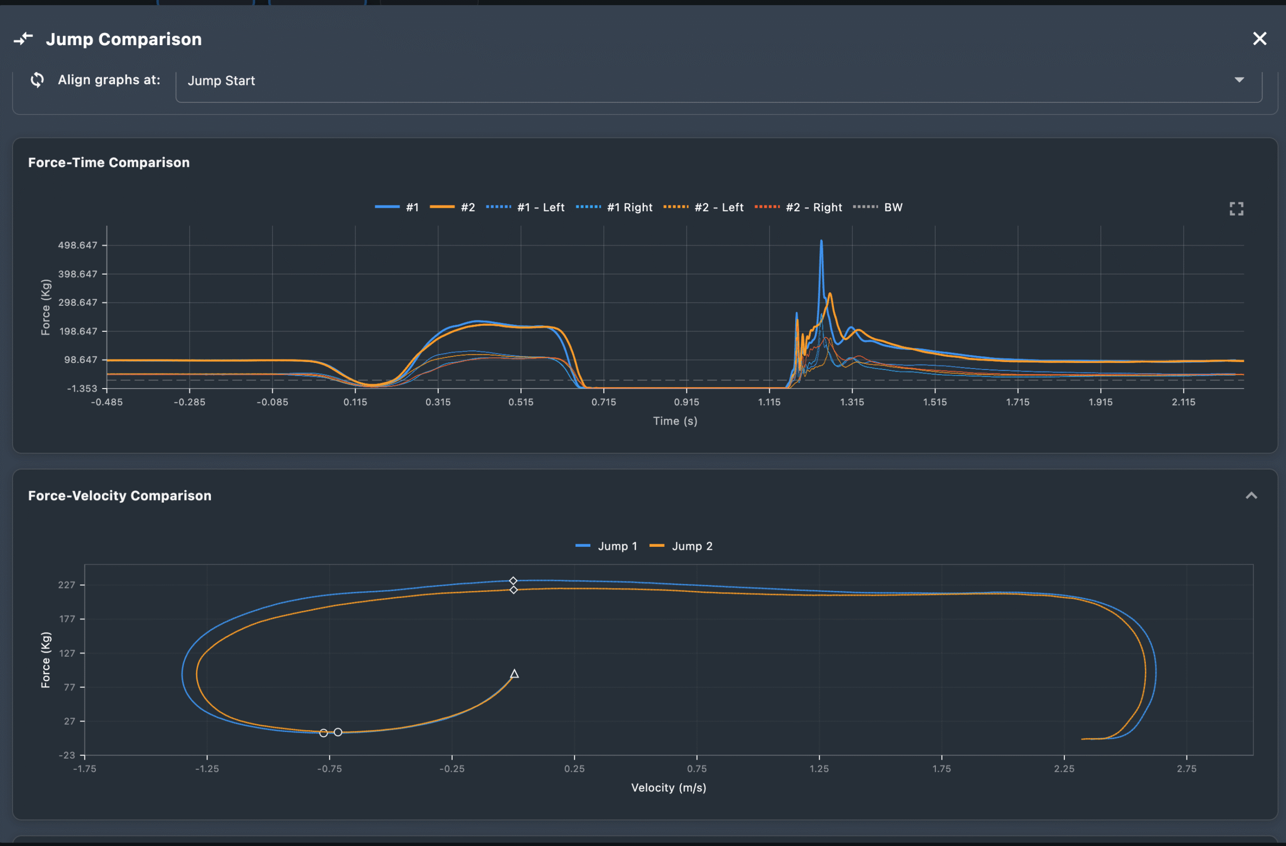
✅ Force-Velocity curve added to Cloud
✅ Improved isometric algorithm
✅ iPad support (ForceMate app now works on iPad)
✅ Bulk athlete upload via .csv file
✅ Golf Analysis (Beta)
August 2025
✅ Balance/Center-of-Pressure
June 2025
✅ Enhanced data visualization
✅ Dual Isometric testing modes: Basic and Advanced
✅ Advanced export capabilities for isometric tests
✅ New metrics for CMJ analysis
✅ Excel import functionality for jump data
May 2025
✅ 42 isometric metrics added
✅ Jump overview plot with trend line visualization
✅ Move recordings between athletes
✅ Metric search functionality
✅ 24 new jump metrics
✅ Force unit conversion across jump & isometric results
✅ PDF design improvements
✅ ForceMate on Linux
Last updated: 27 October 2025